How to Measure the Performance of your Maintenance (KPI)

How to Measure the Performance of your Maintenance (KPI)

Performance indicators for maintenance are invaluable tools that can help you to evaluate and identify areas for improvement. But are you using the right indicators? Are you getting the right information, meaning: Is the information you are collecting ‘Actionable’?

Actionable information is any information that enables you to take precise, quantifiable steps for improvement—as opposed to data that merely allows you to assess your performance. While property management key performance indicators can give you an idea of how you are faring in relation to your expectations, they don’t always provide you with the information you need to take steps toward improvement.

If you want to go beyond collecting data that will allow you to simply pat yourself on the back, you will need to set more specific indicators.

Key performance indicators for facility management software will often overwhelm you with statistics and benchmarks. But are they providing you with information you can act on?

To get the most out of performance metrics for contractor management, you’ll need to bear a few things in mind:

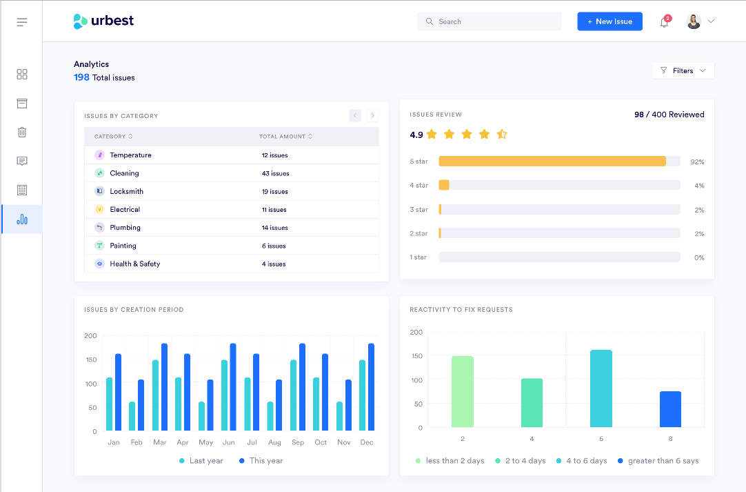
Resolving time and time spent

In building maintenance and in building management, like in all businesses for that matter, reaction time is of the utmost importance: the quicker your reaction to a problem, the higher the satisfaction of your clients.

  • How quickly are you able to identify a need or a problem?
  • How quickly is a tenant, supplier, or contractor able to communicate a concern to the right party?
  • How quickly are you able to transmit the relevant information to the relevant actors?
  • How quickly are you able to implement a solution?
  • How quickly are you able to assess the effectiveness of an implemented solution?

Reactivity is key. (I can’t stress that enough.) There is no such thing as a problem that is not “time-sensitive”. Whether it’s identifying a problem, communicating the problem to the appropriate party, or implementing a solution, the success or the minimization of damages is always in direct correlation to time.

A combination of the right tools with the right indicators should translate to a quantifiable increase in your reactivity.

Seasonal fluctuations

A KPI for maintenance needs to be interpreted in the right context. For example, information gathered in the summer may prove misleading if extrapolated over the winter. This is due to several factors, some more apparent than others:

  • Weather conditions and their effect on physical materials, be they mechanical or structural
  • Increases or decreases in rental demands that follow seasonal patterns
  • Needs and expectations of the tenant in relation to the seasons, the weather, and calendar holidays
  • Availability of personnel

An obvious example would be repairs of air conditioning units which are far less important in cold months than in hot months. However, failing to account for seasonal fluctuations in your KPIs could give you an inaccurate assessment of your needs. For this reason, indicators to measure building management software performance will be far more reliable and useful the longer you use them. This is true for sample size, but more importantly for the time periods during which the data is collected.

These two factors, time sensitivity, and seasonal fluctuations must be accounted for in the KPIs used in the management of your property or properties.

Let’s look at a few common, actionable KPI examples for real estate management software:

Workload management

Your ability to anticipate and react to work requests will greatly reduce the downtime in both your management team and maintenance staff or contractors. With the right KPIs and the right building management software, the work will be done more quickly and more efficiently. Consequently, your tenants and your maintenance team will experience higher degrees of satisfaction.

The workload of your maintenance team will undergo seasonal fluctuations. You will need to foresee these changes and be prepared to face them.

If you sub-contract building maintenance, you can expect any seasonal fluctuations or time-sensitivity concerns to be multiplied by other properties your subcontractor also works with. If, for example, you foresee a greater need for repairs to heating units in cold months, you can expect other properties your subcontractor works with to experience a similar increase. This is where you will need to be especially alert to your sub-contractors' reaction time and adjust accordingly.

Having an accurate assessment of the amount of work required from your maintenance team or suppliers over given periods of time is essential for a number of reasons:

  • Maximizing your resources will help eliminate waste, thus leading to decreased overhead
  • Anticipation leads to improved reaction time, thus greater customer satisfaction
  • Understanding and clearly defining the work needed leads to a more satisfied, more motivated maintenance team, and thus an improvement in the work they provide

Work completion time

By accurately tracking the amount of time it takes for your maintenance team to complete projects, you will get a better sense of how to more effectively employ your resources. You will be able to identify any weaknesses or gaps in the process, as well as the effectiveness of any corrective measures you’ve implemented.

  • Is your team taking longer to complete a task in relation to the time it took them to complete similar tasks in the past?
  • Is there an increase in the delay between the work request and the work’s starting date?
  • Are there any delays in communication that are slowing down the work’s progress?
  • Are there excessive delays between the reception of necessary supplies and the start of work on a project?

Reactivity is key. And there is no greater tool to increase your reactivity than having the right information that will enable you to anticipate.

Signs your tenant wishes to leave

With the right KPIs and the right building management software, you should not be caught unaware when a tenant wishes to end their contract. More often than not, there are signs that can be detected. And there are trends that can be observed.

The signs that a tenant plans to abandon a lease or terminate a contract deserves its own article. In the meantime, you should still stay informed, be prepared and quick to react in order to minimize any negative effects on your business.

  • Is your tenant asking for changes or clarification in the rental agreement?
  • Is your tenant making frequent renovation requests? (a sign they are not completely satisfied)
  • Is your tenant engaged in extended communications with the property manager or supervisor? (a potential sign their needs are not being completely met or not met quickly enough)

Using the right computerized maintenance management system will enable you to track these signs, monitor how fast you are able to react to them, and assess your tenant’s level of satisfaction.

Conclusion

Either you are currently using software for building management or you are thinking of getting software for building management. In either case, the key performance indicators for facility management software should provide you with actionable information: information that will increase your reactivity, and thus increase customer satisfaction.

But, like KPIs, are you using the right software? And are you using it effectively? Like KPIs, the software you use should help you to measure your performance against specified indicators.

In building maintenance and management reactivity is key: the quicker your reaction to a problem, the higher the satisfaction of your clients. How quickly are you able to identify a need or a problem? How quickly are you able to implement a solution?

Bottom line

To maximize performance in the building management sector, you will need to respond to two principal questions: How much does it cost? How fast can you do it?

Additionally, you need to be well organized with a quick and reliable flow of communication.

Set actionable KPIs and use a CMMS that effectively tracks your performance.To find out more, contact us today.